Economic Calendar for Traders: Complete 2025 Guide
Master the art of trading the news with our comprehensive economic calendar guide. Learn to read, interpret, and trade high-impact events

What is an Economic Calendar?
An economic calendar is a schedule of upcoming economic events, data releases, and announcements that can impact financial markets. It's an essential tool for every serious trader.
Why Every Trader Needs One
Economic events move markets. Period.
- NFP (Non-Farm Payrolls) can move EUR/USD 100+ pips in minutes
- FOMC Interest Rate Decisions shake entire markets
- CPI (Inflation) Data triggers massive volatility
Without an economic calendar, you're trading blind.
How to Read an Economic Calendar
Key Components of Each Event
Every economic calendar entry typically shows:
| Element | Description | |---------|-------------| | Date & Time | When the event occurs (in your timezone) | | Country | Which economy the data relates to | | Event Name | What's being released | | Impact Level | Low/Medium/High importance | | Previous | Last period's value | | Forecast | Market expectation | | Actual | The released value (after event) |
Understanding Impact Levels
🔴 High Impact - Expect significant price movement
- Major central bank decisions
- Employment data (NFP, unemployment)
- Inflation data (CPI, PPI)
- GDP releases
🟡 Medium Impact - Moderate volatility expected
- Trade balance
- Retail sales
- Manufacturing data
- Housing data
🟢 Low Impact - Usually minor market reaction
- Consumer confidence
- Business sentiment surveys
- Secondary economic indicators
The Most Important Economic Events
Central Bank Decisions
These are the biggest market movers:
| Central Bank | Currency | Key Decision | |--------------|----------|--------------| | Federal Reserve (FOMC) | USD | Interest Rate, QE | | European Central Bank | EUR | Interest Rate, Policy | | Bank of England | GBP | Interest Rate | | Bank of Japan | JPY | Interest Rate, YCC | | Reserve Bank of Australia | AUD | Interest Rate |
Trading Tip: Don't trade during the announcement. Wait for initial volatility to settle, then trade the direction.
US Economic Data (Most Impactful)
Non-Farm Payrolls (NFP) - First Friday of each month
- Measures job creation in the US
- Higher than forecast = USD bullish
- Lower than forecast = USD bearish
Consumer Price Index (CPI) - Monthly
- Measures inflation
- Higher = potential rate hikes = USD bullish
- Lower = potential rate cuts = USD bearish
Gross Domestic Product (GDP) - Quarterly
- Measures economic growth
- Above forecast = currency bullish
- Below forecast = currency bearish
FOMC Minutes & Statements
- Reveals Fed's thinking on policy
- Hawkish language = USD bullish
- Dovish language = USD bearish
European Data
ECB Interest Rate Decision - Monthly
- Primary driver of EUR direction
- Hawkish surprises = EUR bullish
German IFO Business Climate - Monthly
- Leading indicator for Eurozone economy
UK Data
BoE Interest Rate Decision - Monthly
- Main driver of GBP
UK Employment Data - Monthly
- Watch unemployment rate and wage growth
How Economic Events Move Markets
The Market Expectation Game
Markets don't react to the data itself—they react to data vs expectations.
Example:
- NFP Forecast: 200K jobs
- Actual: 250K jobs
- Result: USD rallies (beat expectations)
Another Example:
- NFP Forecast: 200K jobs
- Actual: 150K jobs
- Result: USD falls (missed expectations)
The Three Scenarios
- Beat Expectations → Currency strengthens
- Miss Expectations → Currency weakens
- In Line with Expectations → Usually muted reaction
Revision Effect
Sometimes previous month's data gets revised:
- Positive revision = additional bullish pressure
- Negative revision = additional bearish pressure
Trading Strategies Around News Events
Strategy #1: Stay Out
The safest approach—close positions before high-impact events.
When to use:
- Major central bank decisions
- NFP releases
- When you're unsure of direction
Advantage: No surprise losses from volatile spikes.
Strategy #2: Straddle Strategy
Place pending orders on both sides before the event.
Setup:
- Buy stop 30 pips above current price
- Sell stop 30 pips below current price
- Cancel the unfilled order after trigger
Risk: Whipsaws can trigger both orders.
Strategy #3: Trade the Trend
Wait for the initial spike to settle, then trade in the direction of the move.
Process:
- Watch the release
- Wait 15-30 minutes for dust to settle
- Identify the new trend direction
- Enter with the trend
This is the most reliable approach for most traders.
Strategy #4: Fade the Move
Counter-trade the initial spike, expecting a reversal.
Warning: This is advanced and risky. Only for experienced traders.
Building Your News Trading System
Pre-Event Checklist
Sunday:
- [ ] Review the week's calendar
- [ ] Mark high-impact events in your trading plan
- [ ] Note expected times in your timezone
Before Each Event:
- [ ] Know the forecast vs previous
- [ ] Decide: Trade it, avoid it, or reduce size?
- [ ] Set alerts 15 minutes before
Position Management Around News
If holding a position:
- Reduce size - Cut position by 50% before high-impact news
- Move stop - Widen stop to avoid volatility stops
- Take partial profit - Secure some gains before event
- Close entirely - If uncertain about direction
If no position:
- Wait for the release
- Let initial volatility settle
- Analyze the reaction
- Enter only with clear direction
Common Mistakes to Avoid
Mistake #1: Trading During the Release
Problem: Spreads widen massively, slippage is extreme.
Example: Normal EUR/USD spread is 0.5 pips. During NFP, it can spike to 10-20 pips.
Solution: Wait at least 5-15 minutes after release.
Mistake #2: Ignoring Timezone Differences
Problem: Missing events because you forgot to convert time.
Solution: Always set your calendar to your local timezone.
Mistake #3: Trading Every Event
Problem: Over-trading on low-impact events.
Solution: Focus only on high-impact events for your pairs.
Mistake #4: Not Checking the Forecast
Problem: Not knowing what the market expects.
Solution: Always compare Actual vs Forecast, not Actual vs Previous.
Event-Specific Trading Tips
NFP Trading
- Release time: 8:30 AM ET (First Friday of month)
- Affected pairs: All USD pairs
- Typical movement: 50-150 pips
Best practice:
- Close USD positions before release
- Wait for 15-minute confirmation
- Trade the direction with trend
FOMC Decision Trading
- Release time: 2:00 PM ET (8 times per year)
- Followed by press conference at 2:30 PM ET
Best practice:
- Note dot plot and economic projections
- Watch for surprises in statement language
- Powell's press conference often moves markets more than the decision
CPI Trading
- Release time: 8:30 AM ET (Monthly)
- Watch Core CPI (excludes food & energy)
Best practice:
- Compare to forecast carefully
- Consider implications for Fed policy
- Trade the USD direction based on rate expectations
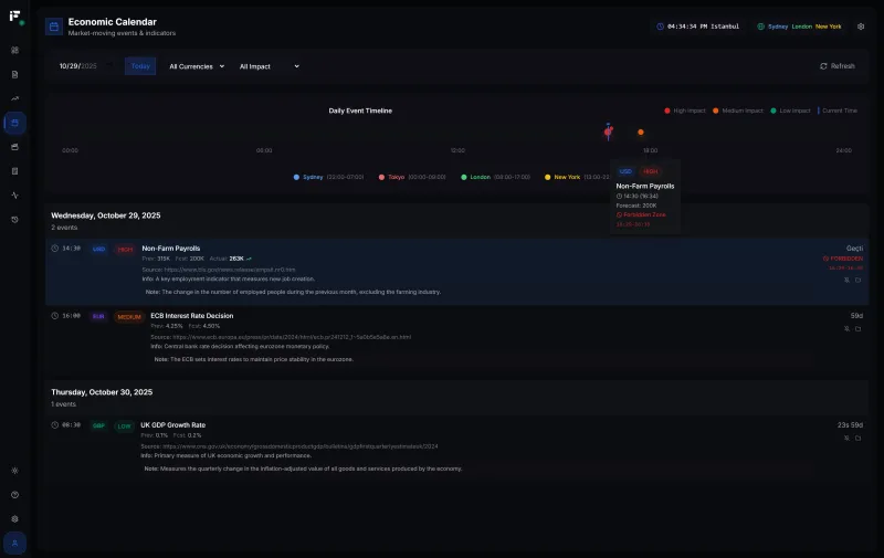
Using Fips Economic Calendar
Our Economic Calendar feature provides:
✅ Real-time event updates ✅ Timezone auto-detection ✅ Impact level filtering ✅ Custom alerts before events ✅ Historical comparison data ✅ Integration with Trading Journal
Setting Up Alerts
- Navigate to Economic Calendar
- Filter by high-impact events
- Set notification preferences
- Never miss a market-moving event
Weekly Calendar Planning Template
Sunday Ritual (15 minutes)
- Open your economic calendar
- Mark high-impact events for your traded currencies
- Note specific times in your timezone
- Plan your week:
- Which days to trade normally?
- Which days to reduce size?
- Which events to completely avoid?
Example Weekly Plan
| Day | High-Impact Event | Action | |-----|-------------------|--------| | Monday | - | Normal trading | | Tuesday | UK Employment | Caution on GBP | | Wednesday | FOMC Decision | Close USD positions early | | Thursday | - | Normal trading | | Friday | NFP | No new positions Thursday night |
Frequently Asked Questions
Where can I find a reliable economic calendar?
Use our Fips Economic Calendar which integrates with your trading journal and provides real-time alerts.
How far in advance should I check the calendar?
Review weekly on Sunday, then daily each morning before trading.
Should I trade the news or avoid it?
For beginners: Avoid high-impact events. For intermediate traders: Trade after the event, not during. For advanced traders: Develop specific news trading strategies.
Which events matter for crypto?
- FOMC decisions affect all risk assets including crypto
- CPI data (inflation) impacts crypto as "inflation hedge" narrative
- US regulatory news specific to crypto
Next Steps
- Access Fips Economic Calendar – Stay informed
- Set Up Your Trading Journal – Track news trading results
- Calculate Your Position Size – Size appropriately for volatility
Related Resources:
- 📏 What is a Pip? Complete Guide – Foundation for understanding price moves
- 🛡️ Risk Management Guide – Protect capital during news
- 📓 Trading Journal Guide – Track your news trades
- 🧮 Lot Size Calculator – Size positions for volatility
Remember: The economic calendar is a tool. Mastering it gives you an edge. Ignoring it puts you at the mercy of surprise volatility.
Emre Aktaş
مؤسس ومطور فيبس. متداول بخبرة تزيد عن 7 سنوات في أسواق الفوركس والعملات المشفرة. يبني أدوات لمساعدة المتداولين على النجاح.